大旗谷资源网 Design By www.zqyou.com
软件简介:
Grafana是一款用Go语言开发的开源数据可视化工具,可以做数据监控和数据统计,带有告警功能。目前使用grafana的公司有很多,如paypal、ebay、intel等。特点:①可视化 ②报警 ③通知 ④动态仪表盘 ⑤混合数据源 ⑥注释 ⑦过滤器功能齐全。
Prometheus(普罗米修斯)是一个开源的服务监控系统和时间序列数据库。特性:①高维度数据模型 ②自定义查询语言 ③可视化数据展示 ④高效的存储策略 ⑤易于运维 ⑥提供各种客户端开发库 ⑦警告和报警 数据导出
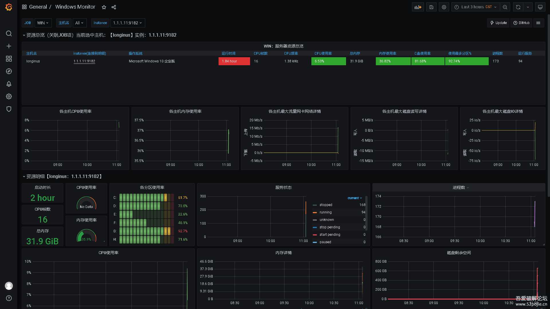
Prometheus只提供对目标监控数据采集,Grafana有更美观的UI,本例以Grafana为主要目标,本机实测如下图。前面有朋友说希望能提供一些监控,巡检类的工具,这款应该够用,操作简单,色彩玄酷,向老板展示和装B利器。

index.png

Linux.png

Win.png
链接:https://pan.baidu.com/s/15MXUWZzANxIEJaoEHxTYRA
提取码:uitt
往期链接:
企业级开源应用一:Zabbix 5.0 LTS虚拟机导入版
企业级开源应用二:Cacti 1.2.16(最新)虚拟机导入版
企业级开源应用三:AnsibleTower3.7.2无限客户端虚拟机导入版中文版
企业级开源应用四:Greenbone Security Assistant(GSA)20.8.0虚拟机导入版
企业级开源应用五:phpIPAM1.4.2(最新版)多国语言虚拟机导入版
企业级开源应用六:Cobbler2.8.5(网络安装操作系统)虚拟机导入直用版
大旗谷资源网 Design By www.zqyou.com
广告合作:本站广告合作请联系QQ:858582 申请时备注:广告合作(否则不回)
免责声明:本站文章均来自网站采集或用户投稿,网站不提供任何软件下载或自行开发的软件! 如有用户或公司发现本站内容信息存在侵权行为,请邮件告知! 858582#qq.com
免责声明:本站文章均来自网站采集或用户投稿,网站不提供任何软件下载或自行开发的软件! 如有用户或公司发现本站内容信息存在侵权行为,请邮件告知! 858582#qq.com
大旗谷资源网 Design By www.zqyou.com
暂无企业级开源应用七:Grafana(7.5.5-1)&Prometheus(2.26)虚拟机导入直用版的评论...
RTX 5090要首发 性能要翻倍!三星展示GDDR7显存
三星在GTC上展示了专为下一代游戏GPU设计的GDDR7内存。
首次推出的GDDR7内存模块密度为16GB,每个模块容量为2GB。其速度预设为32 Gbps(PAM3),但也可以降至28 Gbps,以提高产量和初始阶段的整体性能和成本效益。
据三星表示,GDDR7内存的能效将提高20%,同时工作电压仅为1.1V,低于标准的1.2V。通过采用更新的封装材料和优化的电路设计,使得在高速运行时的发热量降低,GDDR7的热阻比GDDR6降低了70%。
更新日志
2026年05月30日
2026年05月30日
- 小骆驼-《草原狼2(蓝光CD)》[原抓WAV+CUE]
- 群星《欢迎来到我身边 电影原声专辑》[320K/MP3][105.02MB]
- 群星《欢迎来到我身边 电影原声专辑》[FLAC/分轨][480.9MB]
- 雷婷《梦里蓝天HQⅡ》 2023头版限量编号低速原抓[WAV+CUE][463M]
- 群星《2024好听新歌42》AI调整音效【WAV分轨】
- 王思雨-《思念陪着鸿雁飞》WAV
- 王思雨《喜马拉雅HQ》头版限量编号[WAV+CUE]
- 李健《无时无刻》[WAV+CUE][590M]
- 陈奕迅《酝酿》[WAV分轨][502M]
- 卓依婷《化蝶》2CD[WAV+CUE][1.1G]
- 群星《吉他王(黑胶CD)》[WAV+CUE]
- 齐秦《穿乐(穿越)》[WAV+CUE]
- 发烧珍品《数位CD音响测试-动向效果(九)》【WAV+CUE】
- 邝美云《邝美云精装歌集》[DSF][1.6G]
- 吕方《爱一回伤一回》[WAV+CUE][454M]